Go to main content Go to main menu

Dataverse

Meldingen tonen als de limieten van Dataverse API worden overschreden
Op dit moment is het niet direct zichtbaar wanneer,  een Power Automate tegen limieten van de Dataverse API aanloopt. Met deze verbeterde inzichten krijgen zowel gebruikers als beheerders proactief een notificatie als een proces tegen deze limieten aanloopt. De beheerder ontvangtaanbevelingen vanuit een rapport. 

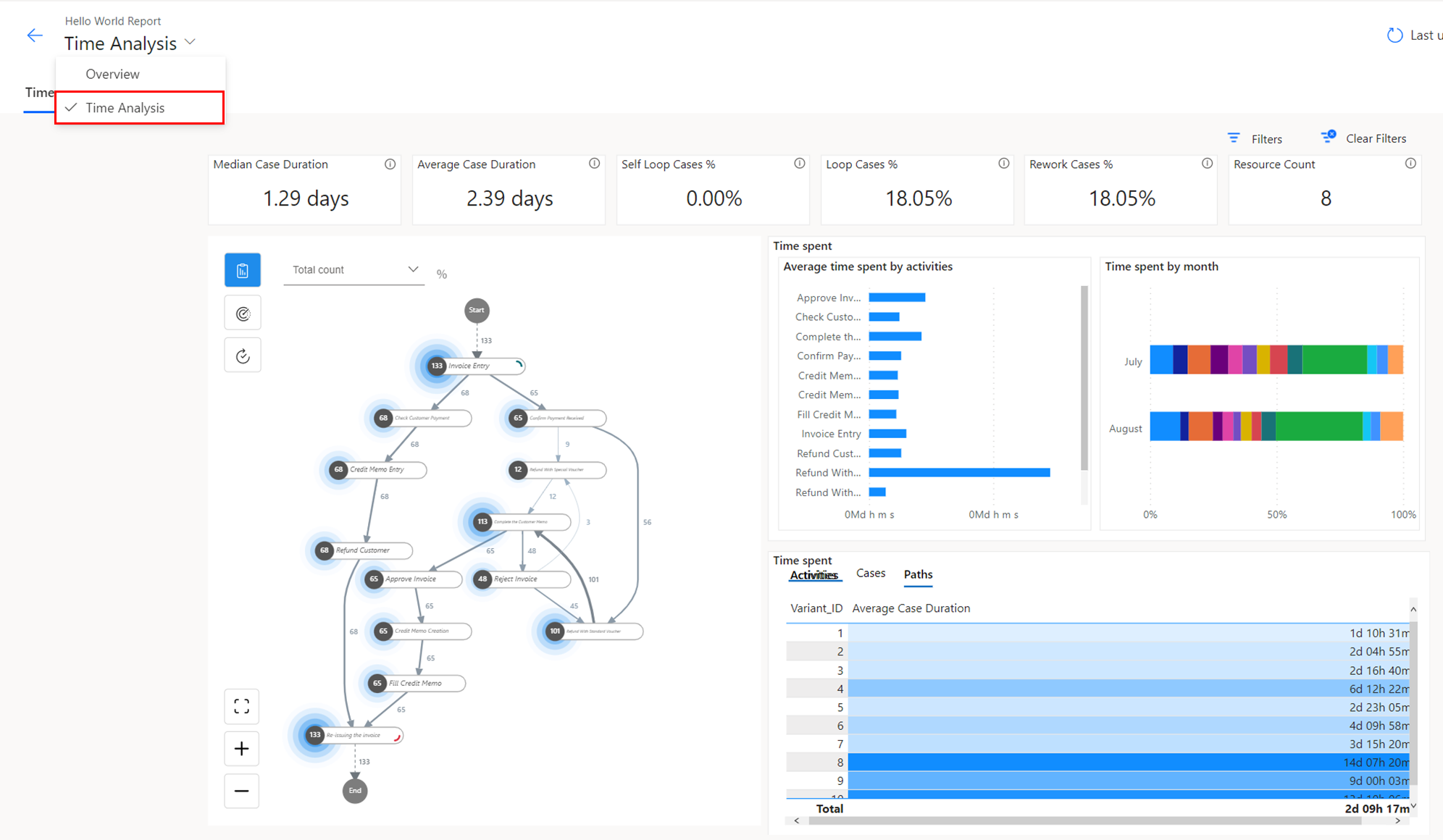
Gebruik ‘Process mining’ om knelpunten in processen te vinden
Door het uitbreiden van de mogelijkheden voor Process mining is het eenvoudiger om knelpunten in de bedrijfsprocessen op te sporen. Dit wordt geleverd als standaard service op basis van een standaard schema in een managed data lake. 

Process mining-2.png

Real-time meldingen in Power Apps tonen
Een paar releases geleden zijn de notificaties aan de Dynamics en Model driven apps toegevoegd.Komende release wordt deze functionaliteit verder uitgebreid. Hierdoor is het mogelijk om real-time notificaties in de apps te sturen. Daarnaast is het mogelijk om push notificaties te sturen naar de apps die gebruikt worden op een mobiel apparaat. 

notifications-bell.png
notifications-toast.png